在基于http_reqstat模块和zabbix的Tengine监控方法中,使用http_reqstat模块作为数据源,经过脚本计算之后插入zabbix做监控及报警。本文将基于influxdb改进监控,并利用时序数据库丰富的功能发掘http_reqstat数据的各种用途。
数据采集
由于influxdb有求导数的函数,可以直接将http_reqstat的原始数据插入influxdb,不需要像用zabbix那样先算好。使用telegraf,代码详见Github。
数据展示
使用Grafana
模板变量
- cluster
SHOW TAG VALUES FROM "reqstat" WITH KEY = "cluster" - router
SHOW TAG VALUES FROM "reqstat" WITH KEY = "server" WHERE cluster =~ /^$cluster/ - app
SHOW TAG VALUES FROM "reqstat" WITH KEY = "app" WHERE server =~ /$router/
查询语句
使用non_negative_derivative,例如2xx状态码的qps:
SELECT non_negative_derivative("http_2xx", 1s) AS "http_2xx" FROM "reqstat" WHERE "app" =~ /^$app$/ AND "cluster" =~ /^$cluster$/ AND "server" =~ /^$router$/ AND $timeFilter GROUP BY "cluster", "server", "app"
响应时间的处理特殊一些:
SELECT difference("rt") /difference("req_total") AS "rt", difference("ups_rt") /difference("ups_req") AS "ups_rt" FROM "reqstat" WHERE "app" =~ /^$app$/ AND "cluster" =~ /^$cluster$/ AND "server" =~ /^$router$/ AND $timeFilter GROUP BY "cluster", "server", "app"
效果
扩展应用
趋势数据
> show continuous queries;
name: tengine
-------------
name query
trend365 CREATE CONTINUOUS QUERY trend365 ON tengine BEGIN SELECT mean(req_total) AS req_total, mean(http_2xx) AS http_2xx, mean(http_3xx) AS http_3xx, mean(http_4xx) AS http_4xx, mean(http_5xx) AS http_5xx, mean(rt) AS rt, mean(conn_total) AS conn_total, mean(http_200) AS http_200, mean(http_500) AS http_500, mean(http_502) AS http_502, mean(http_503) AS http_503, mean(http_504) AS http_504, mean(http_499) AS http_499 INTO tengine.trend_365.trend365_reqstat FROM tengine."default".reqstat GROUP BY time(30m), cluster, server, app END
Grafana中查询方式不变
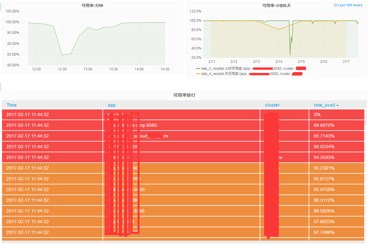
可用率统计
> show continuous queries;
name: tengine
-------------
name query
qps CREATE CONTINUOUS QUERY qps ON tengine BEGIN SELECT non_negative_derivative(last(bytes_in), 1s) AS bytes_in, non_negative_derivative(last(bytes_out), 1s) AS bytes_out, non_negative_derivative(last(conn_total), 1s) AS conn_total, non_negative_derivative(last(http_200), 1s) AS http_200, non_negative_derivative(last(http_206), 1s) AS http_206, non_negative_derivative(last(http_2xx), 1s) AS http_2xx, non_negative_derivative(last(http_302), 1s) AS http_302, non_negative_derivative(last(http_304), 1s) AS http_304, non_negative_derivative(last(http_3xx), 1s) AS http_3xx, non_negative_derivative(last(http_403), 1s) AS http_403, non_negative_derivative(last(http_404), 1s) AS http_404, non_negative_derivative(last(http_416), 1s) AS http_416, non_negative_derivative(last(http_499), 1s) AS http_499, non_negative_derivative(last(http_4xx), 1s) AS http_4xx, non_negative_derivative(last(http_500), 1s) AS http_500, non_negative_derivative(last(http_502), 1s) AS http_502, non_negative_derivative(last(http_503), 1s) AS http_503, non_negative_derivative(last(http_504), 1s) AS http_504, non_negative_derivative(last(http_508), 1s) AS http_508, non_negative_derivative(last(http_5xx), 1s) AS http_5xx, non_negative_derivative(last(http_other_detail_status), 1s) AS http_other_detail_status, non_negative_derivative(last(http_other_status), 1s) AS http_other_status, non_negative_derivative(last(http_ups_4xx), 1s) AS http_ups_4xx, non_negative_derivative(last(http_ups_5xx), 1s) AS http_ups_5xx, non_negative_derivative(last(req_total), 1s) AS req_total, difference(last(rt)) / difference(last(req_total)) AS rt, non_negative_derivative(last(ups_req), 1s) AS ups_req, difference(last(ups_rt)) / difference(last(ups_req)) AS ups_rt, non_negative_derivative(last(ups_tries), 1s) AS ups_tries INTO tengine."default".qps_reqstat FROM tengine."default".reqstat GROUP BY time(10m), cluster, server, app END
rate_h CREATE CONTINUOUS QUERY rate_h ON tengine BEGIN SELECT sum(http_2xx) / sum(req_total) AS rate_2xx, sum(http_4xx) / sum(req_total) AS rate_4xx, sum(http_5xx) / sum(req_total) AS rate_5xx, sum(http_3xx) / sum(req_total) AS rate_3xx, sum(http_499) / sum(req_total) AS rate_499, sum(http_404) / sum(req_total) AS rate_404, sum(http_500) / sum(req_total) AS rate_500, sum(http_502) / sum(req_total) AS rate_502, sum(http_503) / sum(req_total) AS rate_503, sum(http_504) / sum(req_total) AS rate_504 INTO tengine.trend_365.rate_h_reqstat FROM tengine."default".qps_reqstat WHERE (http_2xx + http_3xx + http_4xx + http_5xx) <= req_total GROUP BY time(1h), cluster, app END
rate_d CREATE CONTINUOUS QUERY rate_d ON tengine BEGIN SELECT sum(http_2xx) / sum(req_total) AS rate_2xx, sum(http_4xx) / sum(req_total) AS rate_4xx, sum(http_5xx) / sum(req_total) AS rate_5xx, sum(http_3xx) / sum(req_total) AS rate_3xx, sum(http_499) / sum(req_total) AS rate_499, sum(http_404) / sum(req_total) AS rate_404, sum(http_500) / sum(req_total) AS rate_500, sum(http_502) / sum(req_total) AS rate_502, sum(http_503) / sum(req_total) AS rate_503, sum(http_504) / sum(req_total) AS rate_504 INTO tengine.trend_365.rate_d_reqstat FROM tengine."default".qps_reqstat WHERE (http_2xx + http_3xx + http_4xx + http_5xx) <= req_total GROUP BY time(1d, -8h), cluster, app END
注意rate_d的GROUP BY time(1d, -8h),,influxdb使用的是UTC时间,东8区需要提前8小时执行cq。
查询分钟可用率:
SELECT 1 - sum("http_5xx") / sum("req_total") - sum("http_499") / sum("req_total") FROM "qps_reqstat" WHERE "cluster" =~ /^$cluster$/ AND "http_2xx" <= "req_total" AND "app" =~ /^$app$/ AND $timeFilter GROUP BY time(5m),"app", "cluster"
查询小时及天可用率:
SELECT 1 - "rate_5xx" - "rate_499" AS "小时可用率" FROM "trend_365"."rate_h_reqstat" WHERE "cluster" =~ /^$cluster$/ AND "app" =~ /^$app$/ AND $timeFilter GROUP BY "app", "cluster"
SELECT 1 - "rate_5xx" - "rate_499" AS "天可用率" FROM "trend_365"."rate_d_reqstat" WHERE "cluster" =~ /^$cluster$/ AND "app" =~ /^$app$/ AND $timeFilter GROUP BY "app", "cluster"
Grafana报表展示
用influxdb数据源计算可用率可能会出现负值,可能因为网络等原因导致数据插入influxdb有延迟,出现req_total小于其他状态码qps的情况。目前只能在查询时限制条件去除这样的数据。基于日志处理的方式或许能更好的处理这种场景的需求。
报警
理论上可以用kapacitor来做,但是没有zabbix触发器那么直观。目前还没做。继续用zabbix的报警。


发表回复